От какого параметра нулевого защитного проводника зависит эффек тивность действия зануления?
От тока короткого замыкания, который должен быть не менее чем в 3 раза больше номинального тока плавкой вставки предохранителя или расцепителя автоматического выключателя.
Каков будет путь тока в случае замыкания на корпус зануленной электроустановки?
Какой фактор определяет скорость срабатывания защиты? Какой величины этот фактор должен быть согласно требованиям ПУЭ?
Согласно указаниям Правил устройства электроустановок (ПУЭ) ток короткого замыкания должен быть не менее чем в 3 раза больше номинального тока плавкой вставки предохранителя или расцепителя автоматического выключателя.
С учетом результатов проведенных исследований назовите факторы, от которых зависит эффективность действия зануления.
От тока короткого замыкания, который должен быть не менее чем в 3 раза больше номинального тока плавкой вставки предохранителя или расцепителя автоматического выключателя.
С какой целью нулевой защитный проводник должен иметь повторное заземление?
Следовательно, повторное заземление значительно уменьшает опасность поражения током при обрьше нулевого защитного проводника, но не может устранить ее полностью.
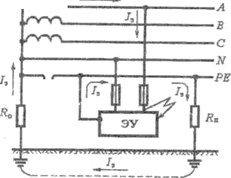
Для уменьшения опасности поражения током, возникающей в случае обрыве нулевого защитного проводника РЕ и замыкании фазы на корпус установки за местом обрыва (рис. 4), нулевой защитный проводник должен иметь повторное заземление.
За счет чего уменьшается опасность поражения током при обрыве нулевого защитного проводника, имеющего повторное заземление?
Если же нулевой защитный проводник будет повторно заземлен, то при его обрыве сохранится цепь тока через землю, в результате чего напряжение зануленных корпусов электроустановок, находящихся за местом обрыва, снизится приблизительно до 0,5 U.
В случае обрыва нулевого защитного проводника, имеющего повтор ное заземление, при замыкании на корпус каков будет путь тока? Почему не срабатывает токовая защита?
Если же нулевой защитный проводник будет повторно заземлен, то при его обрыве сохранится цепь тока через землю, в результате чего напряжение зануленных корпусов электроустановок, находящихся за местом обрыва, снизится приблизительно до 0,5 U. Следовательно, повторное заземление значительно уменьшает опасность поражения током при обрьше нулевого защитного проводника, но не может устранить ее полностью.
Почему в нулевом защитном проводнике запрещается устанавливать предохранители, выключатели, рубильники?
В нулевом защитном проводнике запрещается ставить предохранители, рубильники и другие приборы, которые могут нарушить его целостность.
